2020年6月,“蓝色星球智慧工地平台软件V2.0”顺利通过上海市软件行业协会评估,获软件产品证书。

智慧工地产品概述
蓝色星球积极响应国家、地方政府智慧工地政策和工地现场智能化、精细化、安全化等监管技术要求,基于3DGIS+BIM、物联网、大数据、AI等先进技术,遵循智慧工地建设的基本理念,结合工地的实际管理需求,把工地相关的“人、机、料、法、环”五要素作为重点管理对象,打造“安全、绿色、智能、高效”的智慧工地云平台,为政府监管部门、大型城建公司和施工单位等提供多项目、多角色的信息化、多样化服务。
蓝色星球智慧工地平台具有明显的跨界创新理念优势,是“新型智慧城市”理念在工程建设领域的具体行业体现,它是一种崭新的施工现场一体化管理模式,是3DGIS+BIM+IOT技术与传统施工现场管理的深度融合。

蓝色星球智慧工地云平台,具有如下特点:
1、数据承载能力强:支持无限量模型数据加载,承载百万级以上设备构件数量,10亿级以上的三角面数据加载;
2、数据兼容能力强:兼容市场主流数据类型和国际标准数据类型;
3、支持广泛数据应用:支持工程建设全过程管理、市政工程路桥隧建设应用、工业与民用建筑项目应用、智慧城市建设与运行应用、中大型集团级业务与场景运用;
4、支持通用协议对接:平台提供物联数据接口,支持TCP /IP、UDP、MQTT等通用协议的快速对接集成,支持政府监管平台快速对接,支持常用视频、扬尘、劳务实名、基坑、高支模、临边防护等智能化硬件快速对接。
智慧工地(项目版)典型应用场景介绍
一、项目总览(驾驶舱)
项目总览主要展现单个项目多个工作面的信息汇总,主要包括BIM模型与3DGIS的融合展示、项目的总体概况、总体安全状态、预警报警信息滚动显示、扬尘等环境监测信息、传感器良好率统计信息、人员在场、离场率情况统计。

项目总览(驾驶舱)
二、风险分析
主要以图表形式展示工地现场空气质量、大型设备状态、施工环境指标风险等级、人员安全指标等级。

风险案例数据库

风险分析
三、设备监管
主要对工地现场的大型机械设备塔吊、升降机、模架设施、车辆等设备的统一管理维护,同时通过智能化设备进行监管和预警。



设备监管
四、安全监测
包含基坑监测、高支模监测、电箱监测、混凝土监测等;支持监测数据的实时查询,支持监测数据与模型关联,实时预警;支持历史数据的查询;支持移动端数据查询和预警。

混凝土监测


电箱监测
五、模架监测
包含对模架设施搁置阶段、爬升阶段的监测类型、监测对象以及所有监测点的维护,点击对应的测点可跳转至对应的测点位置,点击测点模型可以实时展示测点当前的监测图表信息。同时,可接入模架设施相关的视频监控信息。

模架监测

测点详情
六、人员管理
人员管理:主要对工地劳务公司、劳务队伍、班组、工种等人员信息的统一管理维护,可接入人员定位信息、轨迹信息、心跳、血压等,可以在GIS画面形象展示人员位置信息,点击人员显示对应人员详细信息,如姓名、岗位等。同时,对工地人员工种进行统计展示,可接入人员进出场时间信息。
子模块:包含人员统计、劳务实名、安全教育、人员考勤、人员奖惩、薪资发放、宿舍管理、报表中心等。

人员列表

劳务实名

管理人员
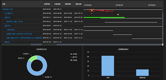
七、施工进度管理
帮助用户进行工程进度的分析管理,包括施工计划管理、进度查询、进度跟踪、4D模拟等子模块。施工单位通过移动端输入现场的实际进度,平台即可以看到实际进度与计划进度的偏差分析、工期的影响情况等。


施工进度
八、安全、质量管理
质量、安全资料文档和工作包、构件进行关联;
移动端随手拍采集现场文字和现场照片,支持流程审核。


现场质量管理
安全管理
安全管理一直是工程施工管理的重点和难点,主要是由于安全问题的难以预测性和作业人员的不完全可控性。随时随地的影像资料上传可以让用户第一时间了解现场安全隐患并采取措施;本功能模块主要包括:责任区域、安全检查、安全隐患库、基础数据录入等;

现场安全管理
质量管理
本功能模块帮助用户对工程现场发生的质量问题进行反馈和处理,包括对质量资料和现场质量问题的管理,通过现场影像资料的实时上传,让所有用户(包括移动端 APP 用户)第一时间了解现场发生的质量问题,以便及时采取措施。

质量管理
九、物料管理
支持接入工地地磅计量系统或第三方仓储系统,同时支持手动收、发料,基础数据(车皮信息、货物名称、规格、收货单位、发货单位、运输单位、 仓库、货位等的添加、修改、删除等维护和数据导出、查询等;

物资类别
十、资料管理
本模块用于对施工过程中相关的所有档案资料的归档管理,用户可以通过 PC 端随时随地进行上传、编辑、查看、下载、在线预览等操作,本模块支持多样化的资料类型的在线预览,无需安装任何插件;同时支持移动端在线预览;


资料管理
十一、视频监控
在项目施工现场,保证施工质量、施工人员的人身安全和工地的建筑材料、及设备的财产安全是建筑企业管理者关心的头等大事,本功能模块采用视频监控与视频模型关联、点位与GIS关联技术较普通监控展示更加真实和形象,可以快速定位到施工现场监控区域;

视频监控
十二、二维码管理
本功能模块采用“二维码+互联网云”技术,将二维码广泛运用在现场施工管理中,进一步来提升工程项目标准化和信息化管理水平;
技术交底:将每日的技术交底文件、机械操作安全技术交底等各类交底文件集合做成二维码。 开工前, 施工人员扫二维码可以查看当日技术交底文档。 后台每日更新,二维码无需重新粘贴;
设备台账:通过在每台设备旁粘贴二维码的方式会更加方便快捷对其进行管理,只需要通过手机扫一扫即可查看设备台账等信息;

二维码管理
十三、党群建设
坚持党员教育与智慧工地相结合,建立多样化的党建服务网络,创造“党建+智慧工地”窗口。

党群建设
智慧工地(集团版)典型应用场景介绍
一、驾驶舱
显示基于GIS的全国项目情况分布概览。集中显示集团各分子公司在全国在建、完工、停工的项目总体分布情况、总体进度情况、劳务情况、机械设备使用情况、安全质量、物料等统计情况等。

二、组织架构
主要实现集团组织架构管理,账号管理,项目联系人、人员角色分配,人员可管理的项目分配等功能。


三、权限管理
包含平台角色的维护,角色权限的分配,包含集团级权限配置、项目级权限配置、APP权限配置。

四、报表中心
集中显示集团各工地综合性报表的统计分析,包含劳务相关、安质相关等综合性分析报表,也支持设计自定义报表,报表支持按劳务公司、劳务队伍、工种、时间等多维度查询,支持导出、打印等。

五、进度中心
显示集团各分子公司在全国在建、完工、停工的项目总体分布情况,所有进度统计图支持数据分析。


六、质量中心
集中显示集团各分子公司在全国在建项目所存在的质量问题分布情况,超期未整改问题,未销项重大问题统计分析情况等,所有质量问题统计图支持数据分析。

七、安全中心
集中显示集团各分子公司在全国在建项目所存在的安全隐患分布情况,包括但不限于超期未整改隐患,即将到期重大隐患统计分析情况等,所有安全隐患统计图支持数据下钻分析,所属责任分公司或分包公司统计分析。

八、物料中心
集中显示集团各分子公司、事业部、项目部在全国在建项目所存在的物料种类、收发料情况,库存情况统计等。

九、监控中心
集中显示集团各分子公司在全国在建工地主监控的现场视频监控画面,可自定义4分屏、九宫格等监控样式,同时可以查询所有工地的视频监控信息。

十、劳务中心
集中显示集团各分子公司、事业部、项目部在全国在建项目劳务实名统计信息,在、离场人员统计,人员工种、年龄等多维度统计分析。

沪公网安备 31011202001934号